1. DG视讯DG

      新闻中心

      NEWS CENTER

      新闻中心 行业新闻 工业物联网平台的作用和价值?

      工业物联网平台的作用和价值?

      发布时间:2022-11-25

      阅读量:1次

      工业物联网平台的作用和价值?
      平台是物联网工程成功实施的基础。没有一个有效的平台,任何大规模部署的工业物联网都无法实现其全部价值。最好的工业物联网平台可以为组织带来许多好处,包括:

      降低成本
      管理和维护不同的工业物联网设备和网络成本高昂、耗时且复杂。工业物联网平台顺利获得整合整个管理流程,可以大大减轻企业的负担和成本。
      工业物联网平台
      改善运营
      工业物联网解决方案可以给予有关设备性能和人员的实时信息,帮助简化和改进业务流程和工作流。顺利获得捕获物联网数据并将其与其他内部和外部来源的数据集成,工业物联网平台可以促进预测性维护和基于跟踪的供应链可视性等领域的运营改进。

      提高生产效率
      平台为部署新的工业物联网应用软件奠定了基础。利用这些软件设计、开发和生产新产品,将有助于促进企业创新,提高生产效率。
      工业物联网架构
      物联网数据货币化
      创新型公司已经开始利用他们对物联网数据的洞察力来开发新产品和服务。在产品的整个生命周期中,售后和服务比原来的购买更为有利可图。工业物联网平台可以采集和分析产品生产和使用各个阶段的数据。这样,我们可以创建新的数据驱动服务并开发新的数据驱动产品。
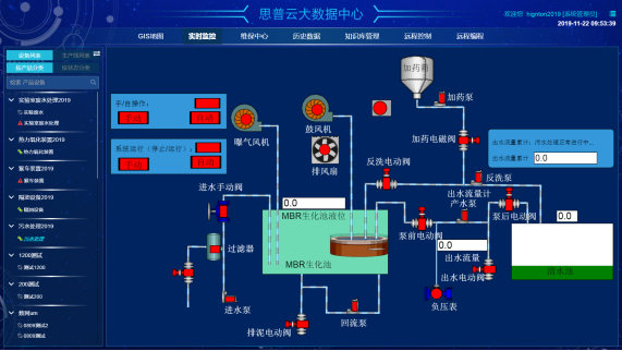
      思普云平台
      提高物联网的安全性
      众所周知,物联网设备缺乏企业级的安全性。除了特定的通知任务外,工业物联网传感器等设备的计算能力很低,无法给予多层安全性。工业物联网平台可以给予安全认证、授权等所有身份管理功能,保证物联网端点不受网络攻击。

      DG视讯DG智通致力于为工业企业给予成熟、可靠的工业互联网整体解决方案,为工业企业搭建符合企业自身的互联网生态平台。努力有助于企业上云、设备上云、企业上平台、设备上平台等。给予设备运维&工业设备数据远程采集&,PLC远程编程控制&,智能网关&工业物联网整体解决方案,欢迎咨询!
      前一篇:什么是工业云平台? 返回列表 下一篇:5G与物联网和工业互联网有什么关系?

      相关新闻

      2026-03-02

      省政协副主席、民盟省委会主委何寄华赴DG视讯DG智通召开“人工智能赋能未来产业”专题调研

      2026-02-12

      DG视讯DG智通 | 2026年春节放假安排

      2025-11-23

      陆续在三年!DG视讯DG智通荣登“工业互联网500强”

      云平台应用案例

      帮助企业低成本、高效率、专业化建立属于自己的工业互联网平台!

      立即咨询